Dashboards & Reporting

Create tailored dashboards and reports with ease. Our intuitive, analyst-led platform empowers teams to build the perfect views for their specific needs, boosting insight generation and reducing reliance on technical resources.

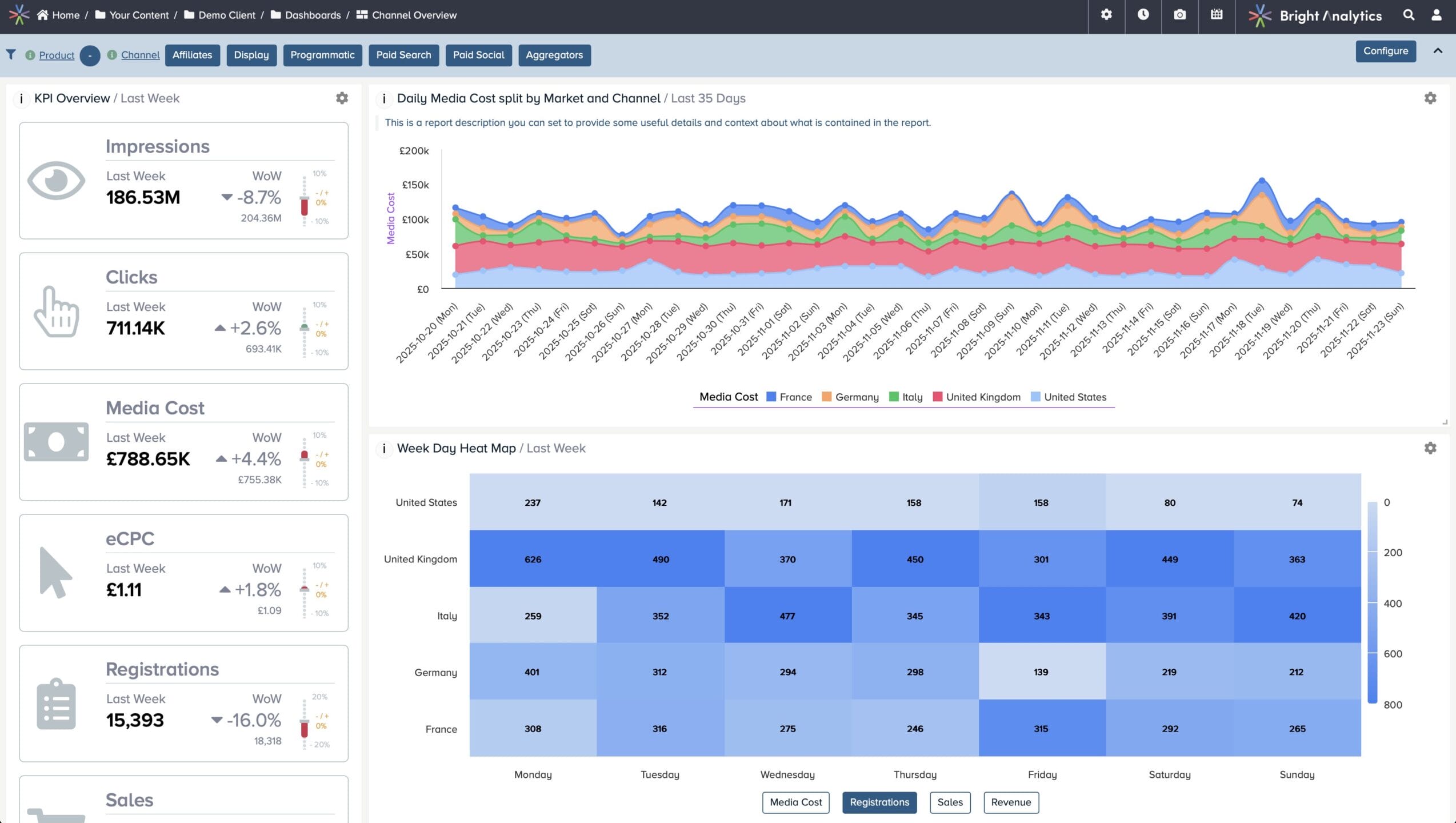
Bright Analytics dashboard view

Unified Reporting Platform

Effortlessly integrate data from all your sources – CRM, marketing, analytics, and more – into a single, harmonised dashboard. The Semantic Layer ensures that data is always ready for reporting, automatically updated without the need for manual intervention.

  • Unlimited Dashboards

    Build as many dashboards as you need, with no limits on reports, data sources or visualisations.

  • Total Customisation

    Design dashboards your way – flexible layouts, fully customisable visualisations and complete control over presentation.

  • customisation icon
    Interactive Filtering

    Drill down, filter and pivot data instantly, powered by the Semantic Layer’s consistent metrics and dimensions.

  • Integrated Commentary

    Add notes, context and narrative directly alongside charts, so teams understand the story behind the data.

“What sets Bright Analytics apart is their collaborative approach, which feels like working with an in-house team. They operate in the sweet spot between business requirements and best-in-class data management – ensuring both technical and strategic needs are met.”

photo of Thomas Hartley
Thomas Hartley,
Data Solutions Architect, OMD UK

Key Features

Checkbox

Customisable Views

Build dashboards tailored to each team's unique requirements.

Checkbox

Real-Time Data Integration

Connect and sync data from any source for up-to-the-minute reporting.

Checkbox

Unlimited Dashboards

Create as many dashboards as needed to meet business needs.

Checkbox

Scheduled Report Delivery

Automate report generation and ensure timely updates without manual effort.

Checkbox

Data Integrity Monitoring

Keep your dashboards and reports accurate with automated data checks.

Checkbox

Dynamic User Roles & Permissions

Customise user access to specific data, ensuring the right people get the right views.

Checkbox

AI-Powered Alerts

Set up early warnings for metrics that need attention, ensuring your team stays proactive.

Checkbox

Post-Load Data Processing

Transform and enrich data post-load to meet reporting and analysis needs.

Advanced Capabilities

  • Automation

    Automate dashboard creation and reporting updates to enhance operational speed and eliminate delays caused by manual data handling.

  • Data Connectivity

    Easily integrate with all your business systems, from CRMs to analytics platforms, consolidating your data into a unified dashboard for easy analysis.

  • Report Scheduling

    Set up automatic report generation and dashboard refreshes to keep your data up-to-date without manual intervention.

  • Custom SQL Processes

    Perform post-load data transformations using custom SQL scripts to tailor the data for your unique reporting needs.

Unlock your data’s potential

If you’re looking for a new approach to delivering analytics solutions for your organisation we’d love to hear from you.